空氣源熱泵是因為其環保節能,的特點被消費者所喜歡的,熱泵機組的安裝及設計方面是可以影響節能效果的。

空氣源熱泵從使用方面可分為全天供水與定時供水兩種模式:全天用水主要是用在旅館、酒店、醫院等場所,定時用水主要是用在學校、工廠等場所。定時供水的安裝設計比較簡單。只要在水箱與主機上裝兩條循環管進行循環加熱即可,然后將熱水在某個時段用完之后再重新加冷水進去,重新加熱。這種安裝方法是很節能的。
全天供水的設計方法就有很多了,比如有用直熱式的、循環式的、大小水箱模式的等等。直熱式是指冷水經過主機加熱后的熱水直接就可以使用,出水溫度可以達到45-55℃之間。此原理是通過一個節流裝置來控制補水量的大小的,水流量不能充滿整個換熱器,因此要做直熱式的主機時就要考慮到換熱器的管徑不能太大,要經過反復調試選取較合理的管徑與走水方式。
大小水箱模式是指主機先對一個小水箱進行加熱到一定溫度,然后將小水箱的水全部供到大水箱,再對小水箱進行補冷水加熱,不斷循環,直到大水箱裝滿熱水為止,這種做法在控制方面相對比較復雜。
循環加熱式是主機通過循環加熱將水箱里面的水進行升溫,當水箱里面的水用了一部分以后,就會對水箱進行補水,然后再循環加熱到所需的溫度,這種安裝方式相對比較簡單,有些熱泵設計循環加熱那種主機基本上在高溫進行加熱的現象。因此節能效果不高。

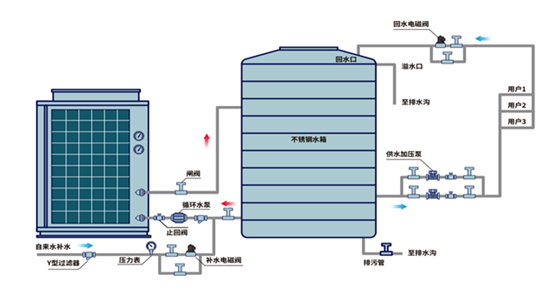
格拉利的循環加熱管道方式是即冷水直接進入到熱泵機組通過熱泵機組加熱進入到保溫水箱,直出熱水達設定溫度,當水箱水溫達不到設定溫度時冷水電磁閥關閉,循環水泵通過熱泵機組繼續對大水箱的熱水循環加熱。當水箱水滿溫度達到設定溫度時熱泵機停止工作。蓄熱水箱里面熱水溫度達到設定值熱泵主機和水泵都會停。不會因為循環管道散熱而不節能。
并且熱泵機組隨著用水時間的延長當水位降低到中水位時,冷水電磁閥打開熱泵啟動繼續補充熱水,反復以上過程,這樣可保證用水量,可設定定時回水和恒溫回水,使管道內熱水不低于設定溫度。也就是說時刻都有熱水可用。
格拉利是一家擁有自己的安裝團隊和制造團隊的專業節能熱泵公司,集工程設計及安裝、售后服務為一體,在全國有上萬個施工項目,都廣受贊譽,特別是售后服務很貼心,每年會對機組進行巡回檢查,確保機組無故障運行。