空氣源熱泵應用現如今正處在一個急速上升的過程中,已經廣泛的應用于住宅、辦公、商場、工廠、體育場館以及多種大型建筑。也逐漸廣泛的應用在農業領域溫室大棚中,因為常規的溫室大棚加溫方式一般為電空調及熱風爐系統。但是采取這兩種設備投資高、能耗大、效果差、僅適于高附加值大棚生產中應用的不足。

我們可以從三個方面分析空氣源熱泵技術應用于溫室大棚的可行性。
1.優點明顯得說省電。通過測試,使用空氣源熱泵的耗電量比其它電產品環保節能很多。空氣源熱泵的供暖能效比高達4.0,意思就是說,我們利用1kW的電能,經過熱泵轉換,就能得到4kW甚至更多的熱能。大大超過了電加熱系統1.0的能效,更不用說燃油還不到1.0的能效了。由此可見, 雖然說是初期投資有點大,但費用后期可以省回來。而且比電采暖的使用壽命長。
2.大多數溫室大棚的溫度需求范圍為30℃以內,不管是使用燃油還是電加熱系統,所得到的溫度都要遠高于這個溫度范圍,無形中增加溫度損耗。而空氣源熱泵智能系統可控制供暖溫度在45℃~55℃,屬于低溫供暖,溫差小,損耗小,避免了能源的浪費。
3.熱泵系統特別是水地源熱泵系統大大減少了對場地的占用,并且系統實現了低排放。不僅減少了對耕地的占用,并且大大減少了對環境的污染。相應了國家節能排放的號召,帶來很好的社會效益。

然而格拉利熱泵不僅具有了以上三大方面特點,格拉利公司還培養了一批具備專業技術和經驗豐富的工程團隊為用戶安裝保駕護航,注冊建造師,還有專業設計師,確保短時間內設計出使用適合用戶的方案。

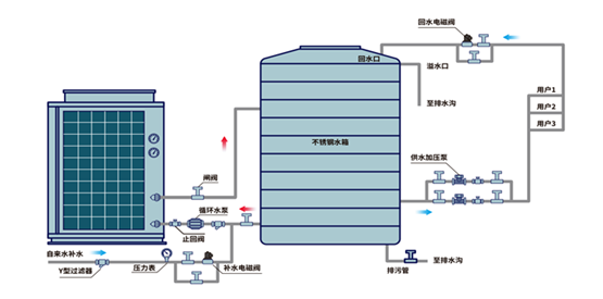
格拉利擁有自己的生產基地,有著自己的生產車間,有自己用心的專業設計。空氣源熱泵采用的是一種循環加熱方式,也就是冷水直接進入到熱泵機組,通過熱泵機組加熱再進入到保溫水箱,然后直出熱水達設定溫度,這樣大幅度縮短了制熱時間,節約能耗。
擁有建筑工程施工總承包叄級資質,也曾榮獲省級高新技術企業的榮譽稱號,是一家在熱泵領域中有專業經驗的企業。
綜上所述,空氣源熱泵在新農村建設中的溫室大棚中起到尤為重要的作用。利用熱泵技術,解決溫室溫度需求,減少了污染,格拉利熱泵也是值得你選擇的!